DataViz Divalto: pilotez votre entreprise avec des données visuelles et intelligentes
Aujourd’hui, les entreprises génèrent une quantité massive de données. La DataViz (data visualisation) permet de les rendre lisibles, compréhensibles et exploitables en temps réel.
Avec Divalto, la visualisation des données est directement intégrée à votre ERP et CRM pour vous permettre de piloter votre activité avec précision.
Objectif : passer de la donnée brute à la décision stratégique.
Des équipes de proximité
21 experts à votre écoute, proches de vos enjeux.
Une solution 100% française
Divalto est le champion français du CRM et de l’ERP en SaaS.
Conformité & sécurité
Des solutions conformes et des données protégées.
Solutions fiables
Partenaire certifié Divalto, Docoon et N2F.
introduction
Qu'est-ce que la DataViz ?
La DataViz consiste à représenter les données sous forme visuelle :
- graphiques
- tableaux de bord
- indicateurs (KPI)
- cartographies
Elle permet de comprendre en un coup d’œil des informations complexes.
Contrairement aux tableaux Excel classiques, la DataViz offre une lecture plus intuitive et facilite la prise de décision.
Pourquoi intégrer la dataviz Divalto ?
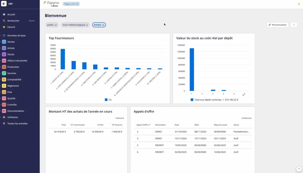
La DataViz intégrée à Divalto
Une vision en temps réel
suivi des indicateurs clés (KPI), accès instantané aux données, actualisation automatique.
Des tableaux de bord interactifs
graphiques interactifs, histogrammes et courbes, cartes géographiques, indicateurs personnalisés
Centralisation de toutes vos données
données commerciales, données financières, données opérationnelles
Les bénéfices concrets de la DataViz Divalto
Une meilleure lisibilité des données
- visualisation claire et synthétique
- compréhension immédiate des indicateurs
- fin des tableaux complexes
La DataViz rend les données accessibles à tous.
Des décisions plus rapides
- identification rapide des tendances
- détection des anomalies
- anticipation des évolutions
Un pilotage collaboratif
- partage des tableaux de bord
- alignement des équipes
- vision commune de la performance
Une DataViz connectée à tout l’écosystème Divalto ?
La force de la DataViz Divalto réside dans son intégration native avec l’ensemble des solutions de l’écosystème.
Vous ne travaillez pas avec un outil isolé, mais avec une vision globale de votre activité.
- DataViz & Divalto Field Service
- DataViz & Divalto Weavy
- DataViz & Divalto Business
FAQ
Des questions sur notre solution ?
Nous vous apportons quelques éléments de réponse sur la solution Dataviz.
Qu’est-ce que la DataViz dans Divalto ?
La DataViz Divalto permet de transformer les données de votre ERP et CRM en tableaux de bord visuels et interactifs. Elle facilite la compréhension des informations et permet de piloter votre activité en temps réel.
Quels types de données peut-on analyser avec Divalto ?
La DataViz Divalto centralise toutes les données de votre entreprise :
- données commerciales (ventes, pipeline, clients)
- données financières (trésorerie, marges, rentabilité)
- données opérationnelles (production, interventions, stocks)
Vous bénéficiez d’une vision globale et cohérente de votre activité.
Quels sont les bénéfices de la DataViz pour une PME ?
La DataViz permet de :
- prendre des décisions plus rapidement
- identifier les tendances et anomalies
- améliorer la performance globale
- gagner du temps sur le reporting
C’est un outil clé pour piloter efficacement votre croissance.
La DataViz Divalto est-elle compatible avec des outils BI ?
Oui, Divalto s’intègre parfaitement avec des outils de Business Intelligence comme Power BI.
Cela permet d’aller encore plus loin dans l’analyse et la personnalisation des tableaux de bord.
Faut-il des compétences techniques pour utiliser la DataViz ?
Non. Les outils de visualisation Divalto sont conçus pour être accessibles à tous :
- interfaces intuitives
- tableaux de bord
- personnalisables
- analyse simplifiée
Les utilisateurs métiers peuvent exploiter les données sans expertise technique.
Les données sont-elles mises à jour en temps réel ?
Oui. Les tableaux de bord sont alimentés automatiquement avec les données de votre ERP et CRM.
Vous travaillez toujours avec des informations à jour et fiables.
Les données sont-elles sécurisées ?
Oui. Divalto garantit :
- la sécurité des données
- la gestion des droits d’accès
- la traçabilité des informations
Vos données restent protégées et maîtrisées.